電化學/電絮凝
水處理案例
- 綠色煤電標杆工程-電絮凝含煤廢水處理係統投入試運行——成都飛創助力內蒙古能源集團雙電廠案例分享
- 醫療廢水處理項目-湘陰中醫院水處理
- 電絮凝水處理項目-萬盛煤化二氧化矽去除
- 北平電廠含煤廢水電絮凝處理項目
- 電絮凝水處理項目-平頂山煤電廠含煤廢水處理
聯係我們
微信:
電話:
郵箱:
地址:四川省成都市雙流蛟龍工業港沅江路100號/湖南省邵陽市武岡市浙商產業園

工業循環冷卻水的痛點
結垢問題嚴重
工業循環冷卻水在長期運行過程中,水中的鈣、鎂等離子會不斷濃縮,極易在管道和設備表麵形成碳酸鈣、碳酸鎂等水垢。這些水垢的導熱性極差,會大幅降低換熱器等設備的換熱效率,導致能源浪費,增加生產成本。研究表明,水垢厚度每增加 0.5-1 mm,換熱效率可能下降 10%-30%,具體取決於水垢類型和換熱器設計。

微生物滋生威脅大
循環冷卻水的溫度和水質條件適宜微生物生長繁殖。細菌、藻(zao)類(lei)等(deng)微(wei)生(sheng)物(wu)大(da)量(liang)滋(zi)生(sheng)後(hou),會(hui)形(xing)成(cheng)生(sheng)物(wu)黏(nian)泥(ni),不(bu)僅(jin)堵(du)塞(sai)管(guan)道(dao),影(ying)響(xiang)水(shui)流(liu),還(hai)會(hui)對(dui)金(jin)屬(shu)設(she)備(bei)造(zao)成(cheng)嚴(yan)重(zhong)的(de)腐(fu)蝕(shi)。如(ru)某(mou)電(dian)力(li)企(qi)業(ye)的(de)循(xun)環(huan)冷(leng)卻(que)水(shui)係(xi)統(tong),因(yin)微(wei)生(sheng)物(wu)問(wen)題(ti),管(guan)道(dao)腐(fu)蝕(shi)穿(chuan)孔(kong),被(bei)迫(po)停(ting)產(chan)檢(jian)修(xiu),造(zao)成(cheng)了(le)巨(ju)大(da)的(de)經(jing)濟(ji)損(sun)失(shi)。

水質惡化影響係統運行
隨著循環次數增加,水中的雜質、yanfenbuduanjilei,shuizhiehua,daozhixunhuanshuidefushixingzengqiang,duishebeideshiyongshoumingchanshengyanzhongyingxiang。erqie,weileweichixitongyunxing,budebupinfanbushuihepaiwu,zaochengdaliangshuiziyuanlangfei。
工業循環冷卻水零排汙的難點
高含鹽量廢水處理困難
循(xun)環(huan)冷(leng)卻(que)水(shui)排(pai)汙(wu)水(shui)含(han)鹽(yan)量(liang)高(gao),成(cheng)分(fen)複(fu)雜(za),處(chu)理(li)難(nan)度(du)極(ji)大(da)。常(chang)規(gui)的(de)處(chu)理(li)方(fang)法(fa)難(nan)以(yi)將(jiang)其(qi)中(zhong)的(de)鹽(yan)分(fen)有(you)效(xiao)去(qu)除(chu),達(da)到(dao)回(hui)用(yong)標(biao)準(zhun)。如(ru)果(guo)處(chu)理(li)不(bu)當(dang),回(hui)用(yong)於(yu)循(xun)環(huan)水(shui)係(xi)統(tong)會(hui)進(jin)一(yi)步(bu)加(jia)重(zhong)結(jie)垢(gou)和(he)腐(fu)蝕(shi)問(wen)題(ti)。
處理成本高昂
實現零排汙需要對循環冷卻水進行深度處理,涉及多種複雜工藝和設備,這使得處理成本大幅增加。從預處理到多級濃縮、結晶出鹽等環節,每一步都需要投入大量資金用於設備購置、運行維護和藥劑消耗,很多企業難以承受。
技術集成度要求高
lingpaiwujishuxuyaojiangduozhongchuligongyigaoxiaoouhe,duijishudejichengduhewendingxingyaoqiujigao。renheyigehuanjiechuxianwenti,doukenengyingxiangzhenggexitongdeyunxingxiaoguo,daozhilingpaiwumubiaowufashixian。
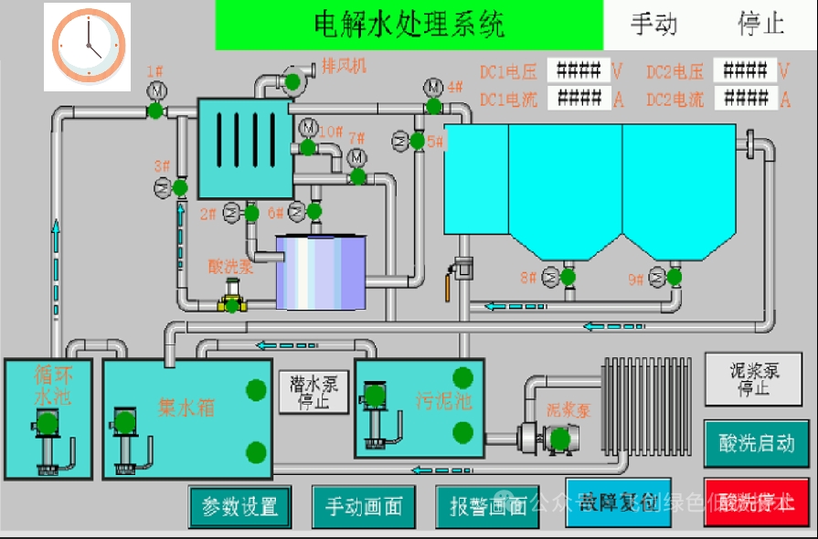
EPC 型電化學水處理係統簡介
EPC 型電化學水處理係統基於先進的電化學原理,通過在反應室內設置陰陽極,使循環冷卻水在電場作用下發生一係列反應。

在陰極,水分子得到電子產生氫氣和氫氧根離子,形成的高 pH 環境促使水中的鈣、鎂離子形成碳酸鈣、氫氧化鎂等沉澱,從而有效降低水的硬度,減少結垢風險。同時,陰極反應還能將部分重金屬離子還原為金屬單質沉澱去除。
2H2O+2e-→H2↑+2OH-
若存在CO32-:Ca2++CO32-→CaCO3↓
若存在HCO3-(堿性條件下分解):HCO3-+OH-→CO32-+H2O
生成的CO32-再與Ca2+結合為CaCO3沉澱
在陽極,氯離子被氧化生成氯氣,氯氣與水反應生成次氯酸等強氧化性物質,能夠殺滅水中的細菌、藻類等微生物,抑製生物黏泥的產生。此外,陽極還會產生臭氧、氧自由基等氧化性物質,進一步強化對有機汙染物的分解能力。
2H2O-4e-→O2↑+4H+
氧自由基:O2+e-→O2-
羥基自由基(由水活·O2-進一步反應生成):H2O→·OH+H++e-

反應室
作zuo為wei核he心xin部bu件jian,反fan應ying室shi是shi電dian化hua學xue反fan應ying發fa生sheng的de場chang所suo。采cai用yong特te殊shu材cai質zhi製zhi造zao,能neng夠gou耐nai受shou電dian化hua學xue腐fu蝕shi,確que保bao長chang期qi穩wen定ding運yun行xing。內nei部bu電dian極ji布bu局ju經jing過guo精jing心xin設she計ji,優you化hua電dian場chang分fen布bu,提ti高gao反fan應ying效xiao率lv。

控製係統
配備先進的 PLC 控製係統,可根據循環水的水質、水量等參數實時調整反應電流、電壓等運行參數,實現自動化運行。同時,具備故障診斷和報警功能,便於及時發現和處理係統故障。

斜管沉降裝置
用於分離反應產生的沉澱物質。斜管設計增加了沉澱麵積,提高沉澱效率,使處理後的水能夠快速澄清,減少懸浮物含量。

反洗係統
定期對設備進行反衝洗,清除附著在電極和管道表麵的汙垢,保證設備的正常運行,延長設備使用壽命。
設備支架
穩固支撐整個係統,確保設備安裝牢固,適應不同的安裝環境。
EPC 型電化學水處理係統型號表

以上參數僅作參考,具體選型細節請谘詢飛創科技工程師
EPC 型電化學水處理係統功能特點

高效除垢
單次總硬度去除率達20%甚至更高,能有效降低水中鈣、鎂離子濃度,從根源上解決結垢問題,顯著提高換熱器等設備的換熱效率,降低能源消耗。
強力殺菌滅藻
通過陽極產生的多種強氧化性物質,對水中的細菌、藻類等微生物具有強大的殺滅作用,異養菌總數可控製在較低水平,有效抑製生物黏泥的產生,保護設備免受微生物腐蝕。
提高循環水濃縮倍數
可將循環水濃縮倍數提高至 6倍以上,大大減少了補水和排汙量,實現 60%以上的節水效果,降低水資源浪費,符合零排汙技術規範中對水平衡和鹽平衡的要求。

上表是以濃縮倍數1.5的補水量為基準進行節水率計算
運行穩定可靠
活huo動dong部bu件jian少shao,設she備bei采cai用yong高gao質zhi量liang材cai料liao製zhi造zao,經jing過guo嚴yan格ge的de出chu廠chang測ce試shi,運yun行xing穩wen定ding性xing高gao。先xian進jin的de控kong製zhi係xi統tong可ke根gen據ju水shui質zhi變bian化hua自zi動dong調tiao整zheng運yun行xing參can數shu,確que保bao係xi統tong始shi終zhong處chu於yu最zui佳jia運yun行xing狀zhuang態tai。
自動化程度高
PLC 預(yu)設(she)程(cheng)序(xu),可(ke)實(shi)現(xian)無(wu)人(ren)值(zhi)守(shou)自(zi)動(dong)運(yun)行(xing),減(jian)少(shao)人(ren)工(gong)操(cao)作(zuo)成(cheng)本(ben),降(jiang)低(di)人(ren)為(wei)因(yin)素(su)對(dui)係(xi)統(tong)運(yun)行(xing)的(de)影(ying)響(xiang)。同(tong)時(shi),具(ju)備(bei)遠(yuan)程(cheng)監(jian)控(kong)功(gong)能(neng),方(fang)便(bian)用(yong)戶(hu)隨(sui)時(shi)隨(sui)地(di)了(le)解(jie)設(she)備(bei)運(yun)行(xing)情(qing)況(kuang)。
環保無汙染
整個處理過程不添加化學藥劑,避免了化學藥劑帶來的二次汙染問題。產生的沉澱物質可通過汙泥脫水單元進行處理,符合環保要求。

成都飛創科技有限公司的第五代 EPC 型電化學水處理係統,憑借其獨特的工作原理、完善的係統組成和卓越的功能特點,為工業循環冷卻水的零排汙處理提供了可靠、高效的解決方案。在《工業循環冷卻水零排汙技術規範》的引領下,EPC 型電化學水處理係統必將助力工業企業突破循環冷卻水處理難題,實現綠色、可持續發展。
- 上一篇:AEC脫硫廢水電絮凝處理係統
- 下一篇:沒有了!




立即溝通